Take command of AI cloud cost visibility: Introducing the new Cost Center
Domino2025-07-08 | 7 min read

Tackling the challenges of cloud cost management
You are at the forefront, driving exciting innovation with AI and machine learning (ML). However, behind the scenes, you likely wrestle with cloud bills that seem to grow unpredictably. The pressure to show value and control spend is truly immense.
Your daily grind might involve chasing down who spent what. You spend time justifying costs to leadership and trying to forecast accurately. This work can feel like a constant battle. It pulls you away from more strategic activities. Does this situation sound familiar to you?
But, what if there was a different way?
- What if you had clear, immediate answers about your cloud spend?
- What if you could explain every dollar with confidence?
- What if you could guide your teams towards smarter spending?
Domino’s Spring 25 release is here to help make that your new reality.
More than just numbers, it's about your peace of mind
We understand the daily struggles you face. These issues directly impact your work and your well-being, going beyond simple spreadsheets.
- The frustrating mystery of unallocated cloud spend. Rising cloud costs appear without clear links to users or projects, creating real uncertainty. This obscurity can mean late nights for you reconciling reports, stressful budget talks, and the nagging sense that savings are just out of reach.
- The shocking discovery of unexpected overspending. Sudden, massive surges in costs due to user error or unfamiliarity can lead to budget surprises. This can result in scrambling to explain massive bills, regretting a missed opportunity for early intervention, and the sinking feeling that proactive management could have prevented financial loss.
- The constant pressure to justify AI investments. You often face the challenge of proving cloud ROI to skeptical stakeholders. This intense pressure brings understandable frustration when unclear cost justifications put vital AI projects under scrutiny, risking team morale or slowing innovation.
Effectively achieve cloud cost visibility
This new FinOps Cost Center is not just another tool. It is your direct line of sight into AI and ML infrastructure costs. It integrates seamlessly into the Domino platform you already know and use. You can say goodbye to begging for custom reports. You no longer need to wrestle with complex APIs just to get basic answers about your spending.
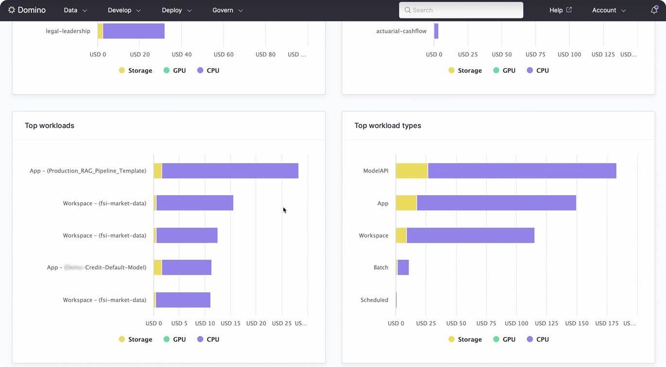
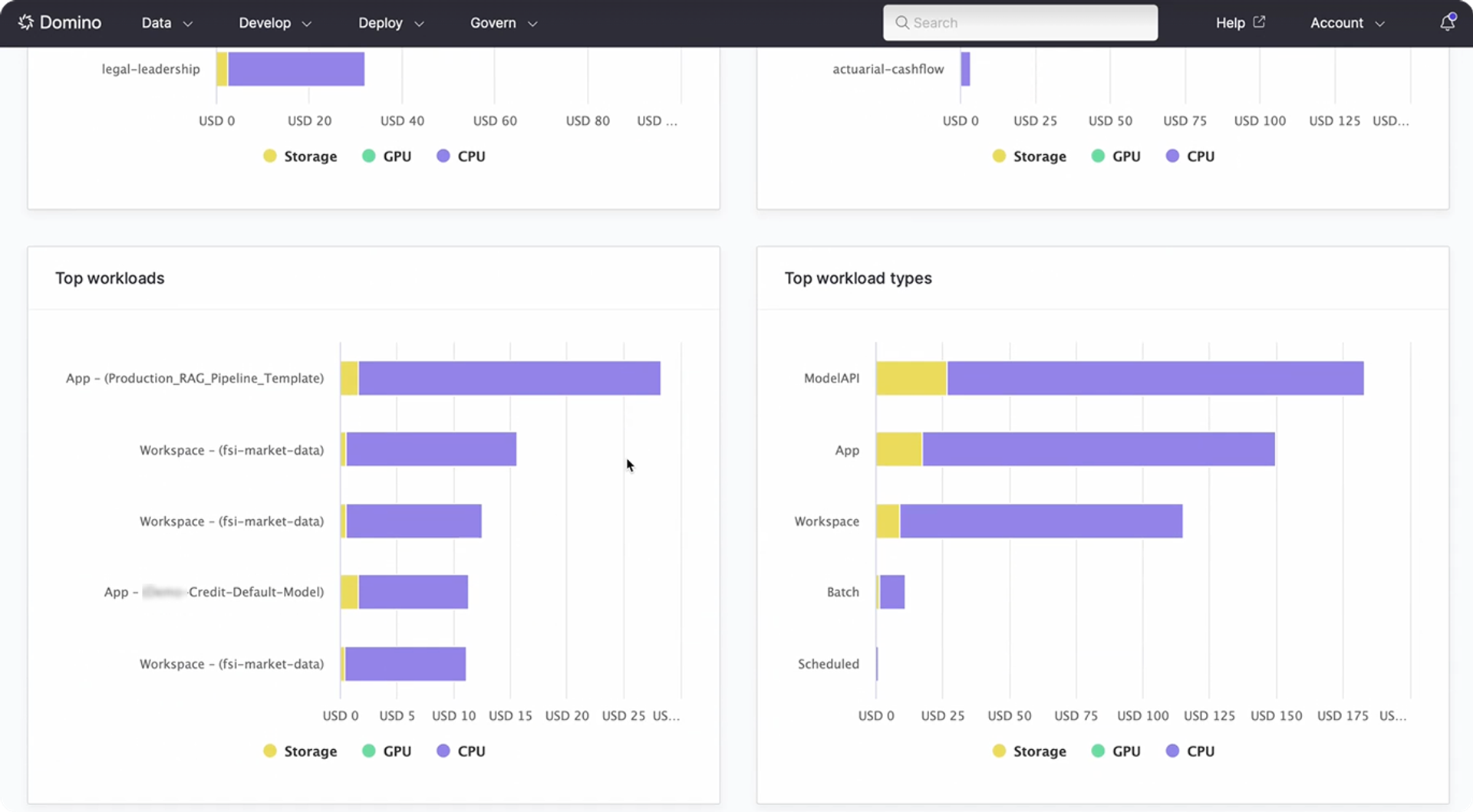
- Instant big picture and fine details. You get near-real-time insights into your spending. You can filter, slice, and dice the data in the way that best suits your needs.
- Know your spenders. At last, you can see clear cost breakdowns. These are available by individual users, specific projects, workload types, and even those crucial billing tags. Imagine identifying your top GPU user for a quick, informed chat. Picture yourself reallocating resources from an overprovisioned project. You can do all this in minutes.
- From reactive to proactive. This newfound clarity empowers you to guide resource use proactively. You will not just report on it after the fact, when the money has already been spent.

Features that make your life easier (and your boss happier)
This FinOps Cost Center includes several features designed with your needs in mind.
- One-stop cost governance. All your cost insights are now right where you manage your AI work. This is within the Domino Governance section. This means less context switching for you during your busy day.
- Demystified costs. You get clear summaries of CPU, GPU, storage, and total cloud spend. There is no more need for you to decipher cryptic bills from various providers.
- Track it your way:
- Users and projects. You can identify your cost champions and coach any outliers effectively.
- Organizations and billing tags. This lets you manage costs that cut horizontally across your organizational structure. This makes chargebacks and showbacks a breeze. It aligns perfectly with your existing financial structures.
- Workloads. You will understand what really drives costs within your data science pipelines. Is it the model training, the inference jobs, or the data preparation stages? Now you can know.
- Always current information. Access to near-real-time data with flexible time windows means you are looking at what is happening now. You are not reviewing last month's outdated figures.
- Plays nice with others. Do you need to export the data? An easy-to-use API allows you to pull information into your existing financial systems for broader reporting.

Why Domino is your trusted partner
Domino is uniquely positioned to help you achieve these results.
- Deeply integrated design. This FinOps Cost Center is not an afterthought or bolted-on. It inherently understands your Domino environment. This includes users, projects, and models. This makes the cost attribution automatic and highly accurate from day one.
- Designed for data science workflows. Domino is built from the ground up for AI and ML. Our cost visibility tools reflect this specialization. We give you the insights that truly matter for this specific type of spend across platforms.
- Empowering you is our goal. Our primary objective is to give you the tools and information you need to succeed. This new Cost Center puts the power of cost control firmly in your hands.
- See it all clearly. There will be no more blind spots in your understanding. You can understand every dollar of your AI cloud spend.
- Optimize with precision. You will make smart, targeted decisions. These actions will cut waste and improve overall efficiency.
- Lead with confidence. You can justify budgets with solid data. You will forecast spending accurately. You will earn recognition for your sharp financial stewardship.
Be the hero of your AI cloud budget
Are you tired of the cloud cost guessing game? Get ready to step into a role of confident control and strategic insight regarding your AI expenditures.
Experience the difference for yourself. Explore Domino's new FinOps Cost Center from the Spring 25 release. Transform how you manage AI spend and request your personalized tour today. See how this remarkable new feature can change your daily grind for the better.
Domino Data Lab empowers the largest AI-driven enterprises to build and operate AI at scale. Domino’s Enterprise AI Platform provides an integrated experience encompassing model development, MLOps, collaboration, and governance. With Domino, global enterprises can develop better medicines, grow more productive crops, develop more competitive products, and more. Founded in 2013, Domino is backed by Sequoia Capital, Coatue Management, NVIDIA, Snowflake, and other leading investors.



