
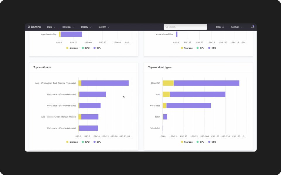
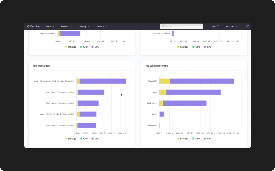
CENTRALIZED COST INTELLIGENCE
Unified view of all AI/ML costs
Eliminate cumbersome, siloed tools with a fully integrated, in-product cost dashboard. Access real-time visualizations and precise cost breakdowns by user, project, department, and workload, providing a single source of truth for all AI/ML expenditures.








